硬汉嵌入式论坛

 找回密码
 立即注册
查看: 523|回复: 0
收起左侧

[客户分享] 开源声纳系统

[复制链接]

1万

主题

7万

回帖

12万

积分

管理员

Rank: 9Rank: 9Rank: 9

积分
122071
QQ
发表于 2026-1-12 02:37:50 | 显示全部楼层 |阅读模式
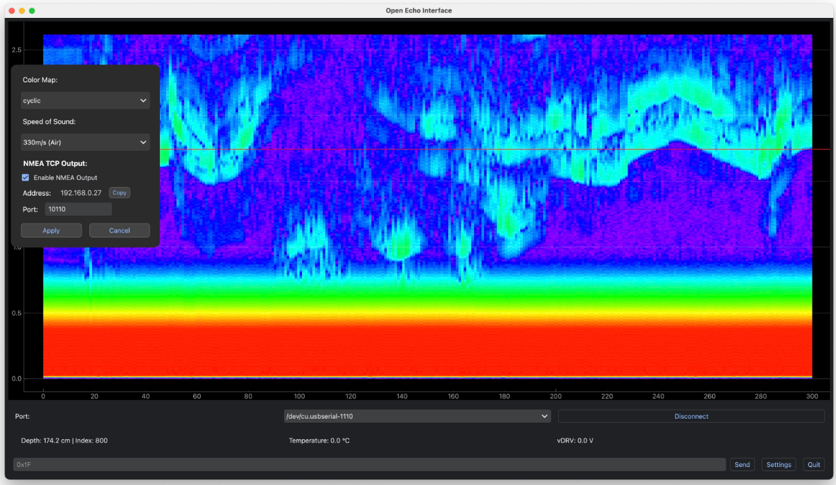
https://github.com/neumi/open_echo

这是一个持续开发的开源硬件与软件项目,用于构建适用于测试、船舶航行、水深测量及科研的声纳系统。该电路板可运行原始数据固件,驱动多种超声波换能器,覆盖空气或水等不同介质中40 kHz至1000 kHz的频率范围。

已在多种超声波换能器上通过测试,兼容从停车雷达传感器到Lowrance Tripleshot侧扫换能器等各类设备。








回复

使用道具 举报

您需要登录后才可以回帖 登录 | 立即注册

本版积分规则

QQ|小黑屋|Archiver|手机版|硬汉嵌入式论坛

GMT+8, 2026-4-17 07:16 , Processed in 0.332900 second(s), 24 queries .

Powered by Discuz! X3.4 Licensed

Copyright © 2001-2023, Tencent Cloud.

快速回复 返回顶部 返回列表